# Informations sur le serveur et paramètres généraux
Panneau de configuration TrueConf Server – une interface web qui permet de gérer TrueConf Server.
Grâce à l'interface web, l'administrateur dispose des fonctionnalités suivantes :
consulter des informations sur le statut, l'enregistrement, la licence du serveur et suivre les statistiques de son fonctionnement;
ajouter et supprimer des utilisateurs;
planifier des vidéoconférences;
configurer les applications clientes et l'intégration avec Active Directory et LDAP;
établir des règles de connexion pour effectuer des appels via la passerelle SIP et H.323.
Par défaut, le port TCP du panneau de contrôle TrueConf Server est 80. Lors de l'installation sur le système d'exploitation Windows, il est possible de le modifier dans le dialogue d'installation.
Cependant, vous pouvez sélectionner un autre port après l'installation, aussi bien sous Windows que sous Linux. Dans ce cas, le numéro de port doit être spécifié dans la barre d'adresse du navigateur après les deux-points du nom d'hôte. Par exemple, http://localhost:8080.
# Informations sur le serveur
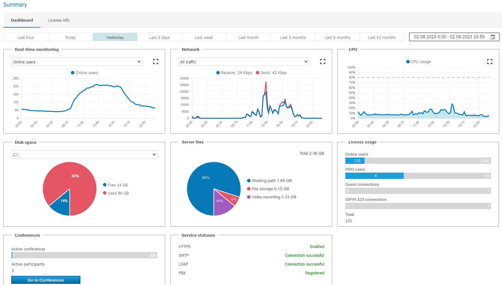
Lors du passage au panneau de contrôle TrueConf Server, il s'ouvre sur la section Summary.
Dans l'onglet Dashboard, vous verrez les données suivantes :
les graphiques de variation des indicateurs de charge du serveur au fil du temps :
Utilisation du processeur;
utilisation du réseau avec la possibilité de choisir le type de trafic;
le nombre de conférences organisées et de connexions de tous types;
espace disque disponible;
l'espace occupé dans le stockage par le dossier de travail, les fichiers transférés dans les discussions et les enregistrements vidéo des conférences et appels;
le nombre d'utilisateurs en ligne, de licences PRO utilisées, de connexions invitées et de connexions SIP/H.323/RTSP;
le nombre actuel de conférences actives et le nombre total de leurs participants ;
statut des passerelles HTTPS, SMTP, LDAP et SIP/H.323.

Vous pouvez agrandir chacun des graphiques en utilisant le bouton
, et en accédant au calendrier avec le bouton
, vous pouvez choisir n'importe quelle plage de dates pour afficher les données.
Dans l'onglet License info, vous trouverez les informations sur la licence, le contact enregistré ainsi que les extensions utilisées par le serveur. Ici, vous pouvez :
à l'aide du bouton Register prolonger ou modifier la licence du serveur;
accéder à l'achat de fonctionnalités supplémentaires à partir du bloc Extensions.

En cliquant sur le bouton All licenses, une fenêtre affichera la liste complète des licences associées à cet exemplaire de TrueConf Server, vérifiées par l'ID du serveur. Pour obtenir ces informations, une connexion au serveur d'enregistrement reg.trueconf.com est requise.
En cas de problème lors de l'enregistrement du serveur, l'administrateur peut contacter le support technique de TrueConf aux coordonnées qui s'afficheront en cas d'erreur.
En cas de perte de connexion avec le serveur d'enregistrement (reg.trueconf.com via le port TCP 4310), votre TrueConf Server Free sera déconnecté après 12 heures. L'heure prévue de la déconnexion sera affichée dans l'onglet Summary. La version complète de TrueConf Server n'a pas de telles restrictions, quel que soit le mode d'enregistrement (en ligne ou hors ligne).
Si le serveur est connecté à Internet, l'administrateur pourra recevoir des notifications concernant les nouvelles versions du serveur. Une icône de notification apparaîtra dans le menu gauche du panneau de contrôle et un message avec un lien pour télécharger la nouvelle version s'affichera en haut de la page. Après la mise à jour, l'icône de notification disparaîtra.
# PRO-licences
Dans la section Dashboard → PRO licenses, l'administrateur de TrueConf Server peut configurer la distribution des licences PRO pour participer aux conférences et consulter les données sur leur utilisation.

Activation de l'affichage des informations sur la licence PRO dans l'aire personnelle de l'utilisateur et dans les applications clientes TrueConf (activé par défaut).
Activation de la possibilité pour l'utilisateur de demander à l'avance (c'est-à-dire avant de participer réellement à une conférence) une licence PRO temporaire dans son espace personnel et dans l'application cliente (activée par défaut).
La liste des utilisateurs qui possèdent des licences PRO permanentes. Ces licences sont attribuées en sélectionnant des groupes d'utilisateurs, et il n'est pas possible de choisir les utilisateurs individuellement.
Cliquez sur le bouton Edit pour sélectionner des groupes d'utilisateurs. Pour appliquer les modifications à la liste, un redémarrage de TrueConf Server sera nécessaire. Si vous sélectionnez plus d'utilisateurs que le nombre total de licences disponibles pour votre TrueConf Server, les licences seront attribuées en fonction de la priorité des groupes et, à l'intérieur des groupes, selon l'ordre de tri par nom affiché.
Liste des utilisateurs ayant reçu des licences PRO temporaires, avec l'indication de la durée de validité de chacune. Vous pouvez également retirer une licence temporaire de n'importe quel utilisateur en cliquant sur
à côté de son nom. La licence sera alors immédiatement renvoyée dans le pool des licences PRO temporaires disponibles. Si l'utilisateur participait à une conférence au moment du retrait de la licence, il en sera automatiquement exclu.
Si des utilisateurs n'ont pas assez de licences, une notification indiquant leur nombre peut s'afficher au-dessus des listes. En cliquant sur le lien avec le nombre indiqué dans la notification, une fenêtre avec des informations détaillées s'ouvrira :

Deux listes distinctes y sont créées :
Permanent — cette section inclura les utilisateurs pour lesquels les licences étaient insuffisantes lors de l'attribution des licences PRO permanentes (en bas de la liste, l'heure du dernier redémarrage de TrueConf Server sera affichée);
Temporary — les utilisateurs qui ont tenté d'obtenir une licence PRO temporaire, mais il n'y en avait pas de disponibles sur le TrueConf Server. Cette liste n'est pas effacée lors du redémarrage du service TrueConf Server ou de l'ordinateur lui-même. Chaque utilisateur est supprimé de la liste 24 heures après y être entré.
N'oubliez pas que les modifications de la liste des licences PRO permanentes ne sont prises en compte qu'après le redémarrage du serveur ou automatiquement toutes les 24 heures (voir point 5 dans la description de l'algorithme d'attribution des licences). Par exemple, si vous ajoutez un nouvel utilisateur à un groupe disposant de licences PRO permanentes, cet utilisateur ne recevra pas de licence PRO permanente tant que vous n'aurez pas redémarré le TrueConf Server.
# Paramètres principaux
Dans la section Dashboard → Settings, vous pouvez modifier plusieurs paramètres de fonctionnement de TrueConf Server ainsi que certains paramètres des applications clientes.
# Paramètres du serveur
Dans la section Settings, vous pouvez modifier les paramètres suivants :

- Work path désigne le répertoire sur le serveur où sont stockées certaines données de fonctionnement (journaux, avatars des utilisateurs, etc.). Il est déconseillé de l'utiliser avec des disques réseau; pour économiser de l'espace, il est préférable d'utiliser des stockages réseau séparément pour les enregistrements et les fichiers transférés dans les chats.
Dans le panneau de contrôle TrueConf Server pour Linux, le chemin vers le répertoire de travail est /opt/trueconf/server/var/lib et il ne peut pas être modifié. Cependant, vous pouvez configurer un lien symbolique (symlink) comme indiqué dans la section correspondante.
2. Activez la case à cocher Enable detailed logging pour recueillir des informations plus détaillées dans les journaux du serveur. Les journaux peuvent être nécessaires lors de la consultation du support technique. Ce paramètre est responsable du fichier stdout.log.
Dans notre base de connaissances, vous pouvez lire en détail sur la finalité des fichiers journaux enregistrés, et sur les journaux nécessaires dans différents cas pour l'analyse et la résolution des problèmes liés au fonctionnement du serveur.
3. Paramètres de langue:
La langue sélectionnée dans la liste By default sera utilisée pour les modèles de courriels (jusqu'à ce que vous la modifiiez vous-même lors de la configuration des notifications SMTP), les fichiers ics pour ajouter des événements au calendrier, les aperçus de pages sur les réseaux sociaux, ainsi que le menu de connexion pour les terminaux SIP/H.323;
dans la liste Public pages and the personal area, vous pouvez indiquer quelles langues prises en charge par le serveur seront affichées sur la page d'accueil, sur les pages des événements, ainsi que dans l'espace personnel de l'utilisateur. La langue By default sera nécessairement incluse dans cette liste de langues.
# À quelle vitesse le fichier stdout.log se remplira-t-il en cas de journalisation détaillée ?
L'activation de la journalisation détaillée nécessite un espace supplémentaire sur le SSD où est installé TrueConf Server, car le fichier stdout.log se remplit beaucoup plus rapidement.
Emplacement de stdout.log :
Windows :
répertoire de travail\stdout.logLinux:
/opt/trueconf/server/var/log/vcs/stdout.log
Par défaut, la taille maximale de stdout.log est de 1 Go. Une fois cette taille atteinte, le fichier est automatiquement renommé en stdout.old.log, et un nouveau fichier est créé à sa place. Ainsi, il peut y avoir au maximum 2 fichiers principaux de journaux de serveur pour un volume total de 2 Go. La vitesse de remplissage du fichier dépend de l'activité sur le TrueConf Server (nombre de conférences lancées, utilisateurs en ligne, etc.) et n'est pas constante.
N'oubliez pas qu'en plus de stdout.log, il existe également d'autres fichiers journaux sur le serveur.
Vous pouvez augmenter la taille maximale de stdout.log avec l'aide du support technique.
# Paramètres des applications
Dans la section Application, vous pouvez modifier les paramètres suivants :

Paramètres des applications clientes TrueConf, à partir desquelles les utilisateurs se connecteront à vos conférences.
User connections authentication key — est utilisé lors de la création de clés de session pour identifier les utilisateurs dans une conférence. Pour remplacer la clé par une nouvelle, appuyez sur le bouton Generate a new key. Changer la clé pendant une conférence peut renforcer sa sécurité (en rendant l'accès plus difficile pour des tiers).
Guest connections authentication key — similaire au précédent, mais contrôle la connexion via des comptes invités lors de conférences publiques.
Authorization token lifetime on a device indique la durée pendant laquelle la session sera maintenue après la connexion de l'application client à TrueConf Server ou l'autorisation de l'utilisateur dans l'espace personnel. À l'expiration du délai indiqué :
si l'utilisateur a été authentifié dans l'application client et passe en mode hors ligne (se déconnecte ou ferme complètement l'application), lors du prochain lancement, il devra se réauthentifier conformément aux paramètres spécifiés pour celle-ci;
Si l'utilisateur était connecté dans l'aire personnelle, un clic sur n'importe quel bouton ou le passage à une autre section entraînera une déconnexion, et il faudra se reconnecter conformément aux paramètres.
5. Dans la liste déroulante Push notification content, vous pouvez sélectionner le contenu à transmettre vers les services de notification push (Google, Apple, etc.), qui sera ensuite affiché sur l'appareil mobile du destinataire. Vous avez le choix entre le message lui-même et le nom du destinataire, uniquement le nom, ou une notification anonyme (le nom et le contenu seront masqués).
6. Si vous cochez la case Display the Reactions panel in multipoint conferences, les utilisateurs pourront utiliser des statuts spéciaux (icônes symboliques de réactions) pendant les événements.
N'oubliez pas de sauvegarder les paramètres après les avoir modifiés.
# Migration des paramètres du serveur
La sauvegarde des paramètres peut être nécessaire lors de la réinstallation du système d'exploitation ou du transfert du serveur vers une autre machine physique, afin d'éviter de reconfigurer le serveur à nouveau. Vous pouvez consulter les instructions détaillées de sauvegarde et de restauration des paramètres dans notre base de connaissances :
- migration de TrueConf Server d'un serveur Windows à un autre;
- migration de TrueConf Server d'un serveur Linux à un autre;
- migration de TrueConf Server de Windows vers Linux;
- migration de TrueConf Server de Linux vers Windows.
# Configuration de la connexion des applications clientes
Au bas de la page se trouve un bloc de configuration des restrictions sur les versions des applications clientes TrueConf qui peuvent être utilisées pour participer aux appels et conférences via votre TrueConf Server. Vous pouvez configurer des restrictions indépendantes pour différents systèmes d'exploitation : Windows, macOS (anciennement OS X), Linux, Android/Android TV, iOS/iPadOS.
Vous pouvez également désactiver la possibilité d'autorisation et de connexion (y compris pour les invités) aux événements à partir d'applications sur certains systèmes d'exploitation. Par exemple, si vous souhaitez que les utilisateurs ne puissent utiliser la vidéoconférence d'entreprise que sur leurs postes de travail et non sur leurs smartphones. Pour ce faire, dans la table Application, décochez la case Authorization de l'application concernée.
Lors de la mise à jour de TrueConf Server, les fichiers d'installation des applications clientes TrueConf for Windows sont automatiquement mis à jour et disponibles au téléchargement sur la page d'accueil. Ces fichiers incluent déjà les liens pour se connecter à votre serveur. Les autres applications doivent être installées à partir d'autres sources; tous les liens sont également fournis sur la page d'accueil.
Pour configurer les versions d'applications autorisées, cliquez sur le nom souhaité dans la première colonne du tableau. De cette manière, vous pouvez choisir jusqu'à quelle version les applications des utilisateurs doivent être mises à jour, et quels mises à jour sont obligatoires, tandis que d'autres ne sont que recommandées lors de la connexion à votre serveur :

La fenêtre d'édition des paramètres suivants s'ouvrira :

Dans le champ Minimal version, indiquez la version la plus ancienne de l'application client autorisée à fonctionner avec le serveur. Si la version de l'application client de l'utilisateur qui tente de s'authentifier sur le serveur est inférieure à celle indiquée ici, l'application client sera suspendue jusqu'à ce qu'elle soit mise à jour. Une fenêtre d'avertissement proposera de mettre à jour vers la version indiquée dans le champ Last version. Si l'utilisateur se connecte à un autre serveur de vidéoconférence, les nouveaux numéros de version du nouveau serveur seront comparés. La fenêtre d'avertissement affichera un bouton pour télécharger la mise à jour si un lien est spécifié dans la colonne Setup URL pour l'application configurée.
Dans le champ Current version, indiquez la version préférée de l'application client. Si l'utilisateur a une version de l'application inférieure à celle indiquée dans ce champ, mais supérieure ou égale à celle spécifiée dans le champ Minimal version, il sera invité à suivre le lien vers la ressource appropriée et à mettre à jour l'application. Il pourra fermer la fenêtre de notification et continuer à travailler.
Dans le champ Last version, indiquez la version de l'application client à laquelle l'utilisateur sera invité à mettre à jour.
Vous pouvez déployer de manière centralisée l'application cliente TrueConf for Windows sur plusieurs machines dans un réseau d'entreprise à l'aide des stratégies de groupe (GPO). Pour cela, utilisez le paquet MSI, que vous pouvez télécharger depuis notre site. Pour plus de détails, consultez l'article correspondant dans notre base de connaissances.
# Mise à jour des applications Windows sans réinstaller le serveur
La prochaine version de l'application client peut être publiée indépendamment de la mise à jour pour TrueConf Server. Dans ce cas, vous pouvez également configurer manuellement la mise à jour vers cette version pour les utilisateurs de votre serveur de vidéoconférence avec TrueConf for Windows.
Pour ce faire :
Accédez à la page TrueConf for Windows et téléchargez ses versions actuelles.
Renommez le fichier téléchargé en fonction de son architecture :
Pour le fichier x64 (pour un système d'exploitation 64 bits), renommez-le en
trueconf_windows_client_x64.exe;Pour le fichier x86 (pour un système d'exploitation 32 bits), renommez-le en
trueconf_windows_client_x86.exe.
3. Déplacez les fichiers renommés en fonction du système d'exploitation utilisé sur le serveur :
TrueConf Server pour Windows – dans le répertoire
ClientInstFilesdu chemin d'installation du serveur (par défautC:\Program Files\TrueConf Server\ClientInstFiles);TrueConf Server pour Linux – dans le répertoire
/opt/trueconf/server/srv/clients/.
- Accédez à la section Settings du panneau de contrôle du serveur.
5. Ouvrez la fenêtre des paramètres de TrueConf for Windows et indiquez la version de l'application téléchargée précédemment dans les champs Current version et Last version, comme montré ci-dessus.
# Comment utiliser d'autres dossiers sous Linux avec symlink
Si vous prévoyez de stocker de nombreux enregistrements lors des conférences ou si un grand volume de fichiers doit être transmis dans les chats, il peut être pratique de modifier le chemin de stockage. Par exemple, en les déplaçant vers un autre SSD de grande capacité afin de ne pas occuper de l'espace sur le stockage système. Sur un système d'exploitation Linux, il n'est pas possible de modifier le chemin via le panneau de configuration du serveur, mais vous pouvez utiliser des liens symboliques (symlink).
Pour exécuter les commandes listées ci-dessous, utilisez le programme sudo ou passez en mode administrateur au préalable en exécutant la commande su - dans le terminal et en entrant le mot de passe root.
Pour modifier l'emplacement de stockage pour TrueConf Server sous Linux, suivez les étapes suivantes :
Créez un nouveau répertoire pour les fichiers requis. Voici des exemples de commandes console pour travailler avec de nouveaux répertoires dans le chemin
/var/server/:création d'un répertoire pour stocker les enregistrements des conférences :
mkdir -p /var/server/recordings
- création d'un répertoire pour le stockage des fichiers :
mkdir -p /var/server/files
2. Accordez à l'utilisateur trueconf les droits de propriétaire sur le répertoire créé :
- pour les enregistrements
chown -R trueconf:trueconf /var/server/recordings
- pour les fichiers
chown -R trueconf:trueconf /var/server/files
3. Si vous devez conserver les fichiers existants, déplacez-les :
- копирование записей
cp -aRT /opt/trueconf/server/var/lib/recordings /var/server/recordings
- copie de fichiers
cp -aRT /opt/trueconf/server/var/lib/files /var/server/files
4. Supprimez le répertoire à remplacer avec tous les fichiers, car nous allons créer un lien symbolique à sa place :
- suppression du répertoire avec les enregistrements
rm -r /opt/trueconf/server/var/lib/recordings
- suppression du répertoire avec les fichiers
rm -r /opt/trueconf/server/var/lib/files
5. Créez un lien symbolique vers le répertoire créé :
- pour les enregistrements
ln -s /var/server/recordings /opt/trueconf/server/var/lib/recordings
- pour les fichiers
ln -s /var/server/files /opt/trueconf/server/var/lib/files
6. Redémarrez le service principal du serveur :
systemctl restart trueconf
7. S'il est nécessaire de supprimer le lien symbolique, utilisez la commande :
unlink [symlink_path]
où [symlink_path] est le chemin vers le répertoire créé à l'étape 2 pour le lien, par exemple, /var/server/recordings. Notez que cette commande ne supprime pas le répertoire lui-même, pour cela exécutez :
rm -r [symlink_path]
# Montage d'un stockage réseau sur Linux
Vous pouvez créer un lien symbolique vers n'importe quel répertoire monté, par exemple, un stockage réseau externe.
Pour exécuter les commandes listées ci-dessous, utilisez le programme sudo ou passez en mode administrateur au préalable en exécutant la commande su - dans le terminal et en entrant le mot de passe root.
Par exemple, pour monter un stockage réseau externe accessible via le protocole SMB, suivez ces étapes :
- Installez l'ensemble d'outils nécessaires sur le système :
Sur Debian, Astra Linux, Alt Server
apt-get install -y cifs-utils
2. Créez un répertoire où vous allez monter le stockage réseau (voir étape 1 de la section sur la création de liens symboliques). Par exemple, pour monter un répertoire avec des fichiers de discussions :
mkdir -p /var/server/files
3. Créez un fichier credentials.ini contenant les informations d'accès au stockage distant, avec les lignes suivantes :
nom d'utilisateur=[login]
mot de passe=[password]
domaine=[domain]
2
3
où :
[login]— identifiant;[password]— mot de passe;[domain]— le domaine auquel le stockage réseau est associé (la ligne peut être absente).
Par exemple, en utilisant la commande dans le terminal :
echo -e 'username=[login]\npassword=[password]\ndomain=[domain]' > credentials.ini
Le paramètre -e de la commande echo active l'interprétation correcte des caractères spéciaux échappés par le caractère \. Dans l'exemple ci-dessus, il s'agit du retour à la ligne \n.
4. Montez le stockage réseau dans le répertoire créé en utilisant le fichier credentials.ini :
mount -t cifs -o credentials=[chemin_des_identifiants] [chemin_distant] [chemin_local]
où :
[credentials_path]— chemin complet vers le fichiercredentials.ini, créé à l'étape précédente;[remote_path]— le chemin vers le stockage à monter, par exemple,//10.100.2.120/files;[local_path]— chemin vers le répertoire local à monter à partir de l'étape 2, par exemple,/var/server/files.
Vous pouvez maintenant créer un lien symbolique vers le répertoire monté, comme indiqué précédemment.
Pour démonter le répertoire, exécutez la commande (en tant qu'administrateur ou avec sudo) :
umount [local_path]
où [local_path] est le chemin vers le répertoire local à monter à partir de l'étape 2, par exemple, /var/server/files. Ensuite, vous pouvez supprimer le répertoire en utilisant la commande :
rm -r [local_path]
# Configuration de l'accès aux stockages réseau sous Windows
Pour que TrueConf Server pour Windows puisse accéder aux disques réseau, il est nécessaire que deux services puissent lire et écrire dans les emplacements réseau. Cependant, comme ces services sont par défaut exécutés sous le compte système local (Local System) qui n'a pas accès aux ressources réseau, la solution consiste à configurer l'exécution sous un utilisateur disposant des droits nécessaires (par exemple, un administrateur du système d'exploitation) :
Accédez à la liste des services Windows. Pour ce faire, ouvrez l'invite de commande (terminal) ou PowerShell et exécutez la commande
services.msc.Dans la liste, trouvez le service TrueConf Server (le service principal du serveur de visioconférence).
Accédez aux propriétés du service en double-cliquant sur le nom ou en utilisant le menu contextuel.
Dans l'onglet Log On, activez l'interrupteur This account:.
Saisissez le nom d'utilisateur et le mot de passe du compte utilisateur souhaité, par exemple, celui de l'administrateur Windows, puis cliquez sur Undefined.
Répétez les étapes 2 à 5 pour le service TrueConf Web Manager.
# Stockage de fichiers
Après avoir choisi l'emplacement du répertoire de travail, vous pouvez immédiatement configurer d'autres paramètres liés à l'allocation de l'espace pour les besoins de la vidéoconférence : les chemins pour les fichiers issus des discussions et les enregistrements vidéo des événements.
Lors du changement de chemin pour le stockage des fichiers de discussions, les fichiers eux-mêmes ne sont pas déplacés automatiquement vers le nouvel emplacement. Ainsi, pour garantir l'accessibilité des fichiers dans les discussions, il faut d'abord les transférer vers le nouveau répertoire, puis modifier le chemin dans le panneau de contrôle. Il en va de même pour les fichiers d'enregistrements : ils ne seront pas accessibles dans le lecteur intégré du panneau de contrôle ni dans les applications des utilisateurs tant qu'ils n'auront pas été copiés dans le nouveau répertoire.
Dans la section File storage, vous pouvez spécifier les paramètres du stockage de fichiers échangés entre les utilisateurs :

- Choix de l'emplacement du répertoire contenant les fichiers. Par défaut, les enregistrements sont placés dans le dossier
filesà l'intérieur du dossier de travail du serveur. Vous pouvez utiliser des chemins réseau (voir ci-dessus comment configurer les services sur Windows OS dans ce cas).
Dans le panneau de contrôle TrueConf Server pour Linux, il n'est pas possible de modifier le chemin vers le répertoire de stockage de fichiers. Cependant, vous pouvez configurer un lien symbolique (symlink) comme indiqué dans la section correspondante.
2. La capacité maximale de stockage allouée aux fichiers des discussions. Le système décimal est utilisé ici pour le calcul, où 1 Ko = 1000 octets. Gardez cela à l'esprit, car le système d'exploitation peut l'afficher différemment. Par exemple, dans l'explorateur Windows, les tailles sont affichées en multiples de 1024.
3. Durée de vie des fichiers (en jours) avant leur suppression automatique. Le décompte commence à partir du moment où le fichier est téléchargé pour la première fois. Par défaut, la suppression automatique des fichiers est désactivée. Les valeurs disponibles vont de 1 à 99999 jours (soit presque 274 ans, ce qui est amplement suffisant pour toute tâche commerciale).
4. Utilisez le curseur pour définir la vitesse maximale autorisée de téléchargement des fichiers depuis le serveur.
5. À l'aide du curseur, définissez la vitesse maximale autorisée pour le téléchargement des fichiers sur le serveur.
Vous pouvez configurer ci-dessous les restrictions sur la taille et l'extension des fichiers envoyés dans le chat. Ces restrictions s'appliquent aux échanges de fichiers entre les utilisateurs de votre serveur ainsi qu'aux fichiers entrants provenant d'utilisateurs d'autres serveurs (fédérés) :

La taille du fichier (de 1 à 99999 Mo) est indiquée en utilisant le système décimal, où 1 Ko = 1000 octets. Veuillez en tenir compte, car le système d'exploitation peut l'afficher différemment : par exemple, dans l'explorateur Windows, les tailles sont affichées en multiples de 1024.
extension (par exemple, pour des raisons de sécurité, il est possible d'interdire l'envoi de fichiers exécutables
.exe, .bat, .sh, etc.), séparez les valeurs par un espace comme sur la capture d'écran ci-dessus :lorsque vous sélectionnez l'option Blacklist (valeur par défaut), seules les extensions spécifiquement indiquées seront interdites;
si vous sélectionnez l'option Whitelist, toutes les extensions seront interdites, sauf celles spécifiées dans la liste;
En cas d'activation de la limitation par volume ou par extension, vous pouvez spécifier votre propre texte de message pour remplacer le fichier bloqué.
Le texte de notification qui s'affiche à la place d'un fichier bloqué est présenté tel que vous le spécifiez, et ce, dans toutes les langues, c'est-à-dire pour tous les utilisateurs, indépendamment des paramètres régionaux, etc. Si vous avez un public multilingue utilisant les chats, tenez-en compte lors de la rédaction du texte (par exemple, utilisez l'anglais).
# Enregistrements des appels et des conférences
Dans la section Recordings, vous pouvez ajuster les paramètres du serveur concernant l'enregistrement automatique des conférences.
Si la conférence se déroule avec interprétation simultanée, l'enregistrement inclura toutes les pistes audio ayant fait l'objet de la traduction, ainsi qu'une piste audio générale où l'on entendra les intervenants et ceux qui ont utilisé la réplique audio. Cela fonctionnera indépendamment du format d'enregistrement vidéo choisi.

- Le chemin du dossier où tous les enregistrements seront sauvegardés. Par défaut, les enregistrements sont placés dans le dossier
Recordingsà l'intérieur du dossier de travail du serveur. La liste des conférences enregistrées affiche les vidéos enregistrées dans le dossier spécifié. Si le chemin est redéfini, la liste sera également modifiée en conséquence. Dans ce champ, vous pouvez également spécifier un chemin réseau, consultez ci-dessus comment configurer les services sous Windows.
Lorsque vous changez le chemin, les fichiers d'enregistrements ne sont pas déplacés automatiquement. Ainsi, l'utilisateur ne pourra pas télécharger les enregistrements des conférences dont il est le propriétaire à partir de son espace personnel. Cependant, si les enregistrements sont déplacés manuellement vers le nouvel emplacement, tout fonctionnera normalement.
Dans le panneau de contrôle de TrueConf Server pour Linux, il n'est pas possible de modifier le chemin du répertoire contenant les enregistrements de conférence. Cependant, vous pouvez configurer un lien symbolique (symlink) comme indiqué dans la section correspondante.
2. Activer/désactiver l'enregistrement des appels vidéo en tête-à-tête des utilisateurs. Cette option s'applique à tous les appels : soit tous sont enregistrés, soit aucun ne l'est. Notez qu'en activant cette option, il ne sera plus possible d'utiliser une connexion directe entre utilisateurs (pour être enregistrée, toutes les informations entre les abonnés passeront par le serveur).
- Pour configurer l'enregistrement des conférences de groupe, trois options sont possibles : soit toutes sont enregistrées, soit aucune n'est enregistrée, soit l'enregistrement est configuré individuellement dans les paramètres de chaque conférence (cette dernière option correspond à la valeur "sur demande").
4. Configuration de la visibilité de l'indicateur d'enregistrement de la conférence, si elle a lieu sur le côté TrueConf Server (activé par défaut). Grâce à ces cases à cocher, l'administrateur peut désactiver l'affichage de cet indicateur séparément pour :
participants dans les applications clientes TrueConf;
vidéo mixée pour l'enregistrement, les connexions via WebRTC (via un navigateur web) ou via les protocoles SIP/H.323 (depuis des terminaux).
5. Interdiction de téléchargement des enregistrements vidéo, stockés sur le TrueConf Server, pour le propriétaire de la conférence. Dans ce cas, le propriétaire de l'événement pourra voir la liste des enregistrements dans l'interface de son espace personnel ou dans l'application cliente, mais il ne pourra pas les télécharger.
6. Format vidéo dans lequel les fichiers d'enregistrement seront sauvegardés. Les formats MP4, MKV, et WebM sont pris en charge.
7. Durée (en jours) après laquelle les enregistrements des conférences doivent être supprimés automatiquement. Cochez la case à côté du champ pour l'activer pour la saisie. Si la case n'est pas cochée, les enregistrements seront conservés indéfiniment (ils ne seront pas supprimés automatiquement).
# Questions fréquentes sur les enregistrements
# Que se passe-t-il si l'espace dans le répertoire alloué pour le stockage des enregistrements est épuisé ?
Les nouvelles entrées ne seront plus enregistrées, mais celles créées auparavant resteront.
# Que se passera-t-il avec l'enregistrement de la conférence si l'espace de stockage est épuisé pendant son déroulement ?
L'enregistrement s'arrêtera et sera sauvegardé lorsque le répertoire sera rempli.
# Quelle est la taille d'enregistrement d'un appel ou d'une conférence ?
Pour planifier l'espace nécessaire pour stocker les enregistrements des sessions de TrueConf, il est utile de connaître le débit binaire approximatif (nombre d'octets par unité de temps). Cependant, grâce à l'utilisation du VBR (débit binaire variable), la vidéo est compressée de manière optimale, et il est donc impossible de déterminer à l'avance l'espace requis, par exemple, pour 10 minutes de vidéo. De nombreux facteurs influencent cela :
qualité d'enregistrement (sélectionnée dans la section Gateways → Transcoding);
la quantité de mouvement dans le cadre, par exemple, une vidéo d'un intervenant assis tranquillement sera compressée plus efficacement qu'un contenu dynamique;
la qualité des caméras elles-mêmes à résolution d'image capturée égale.
En général, la taille d'enregistrement d'une vidéoconférence en FullHD 1080p peut varier entre 50 Mo et 500 Mo, selon les facteurs mentionnés ci-dessus. Pour vos calculs d'espace requis, il est préférable de se baser sur la valeur maximale afin de prévoir une marge de sécurité.
# Connexion des utilisateurs
Pour savoir comment permettre aux utilisateurs externes de se connecter à votre serveur de visioconférence, consultez notre base de connaissances.
Les applications clientes de TrueConf peuvent envoyer des requêtes DNS pour faciliter la première connexion des utilisateurs à votre serveur. Voici comment utiliser cette fonctionnalité :
pour l'autorisation via un email d'entreprise au lieu de saisir l'identifiant (TrueConf ID).
De plus, une page d'accueil pratique avec des liens vers les applications clientes est fournie pour les utilisateurs et les invités de votre serveur.
# Où les utilisateurs peuvent-ils obtenir des applications clientes
Pour permettre aux utilisateurs de votre serveur de se connecter au système de visioconférence, partagez avec eux le lien vers la page d'accueil invité, où ils pourront télécharger les applications clientes pour toutes les plateformes prises en charge.
La page d'accueil est accessible à l'adresse http[s]://<server>[:<port>], où :
<server>— adresse de l'ordinateur avec TrueConf Server;<port>— port réservé au panneau de contrôle de l'administrateur (si la valeur par défaut — le port80— est utilisée, il n'est pas nécessaire de la spécifier).
Par exemple :
https://videoserver.company.comhttp://100.120.12.12:7777
Vous pouvez configurer le lien vers la page d'accueil invitée dans le menu Web → Settings du panneau de contrôle.
# Configuration de la recherche automatique de serveurs
Pour que l'application se connecte à votre serveur et que l'utilisateur puisse s'y authentifier, il est nécessaire de fournir à l'application l'adresse du serveur sur le réseau. Cela peut être fait manuellement ou en permettant à l'application de trouver automatiquement le serveur via DNS.
Après s'être connecté au serveur souhaité, l'utilisateur devra s'authentifier en saisissant son identifiant et son mot de passe.
# Configuration manuelle de l'application client
La configuration manuelle de la connexion au serveur consiste à ce que l'utilisateur saisisse lui-même dans le menu des paramètres réseau de l'application (ou lors de son premier lancement) l'adresse du serveur et le port de connexion. Des instructions détaillées pour se connecter au serveur de chaque application spécifique sont disponibles sur la page d'accueil.
# Recherche automatique de serveurs avec mDNS
Lors du démarrage, l'application client TrueConf envoie un message de diffusion demandant à l'hôte (TrueConf Server) de s'identifier. Cette requête est envoyée via le port UDP 5353. En réponse, l'application reçoit des informations sur le serveur, y compris l'adresse IP. Toutes les autres machines hôtes du réseau enregistrent les informations sur l'hôte identifié dans leur cache mDNS. Ainsi, l'utilisateur peut obtenir une liste des serveurs disponibles pour se connecter sans avoir à indiquer l'adresse manuellement. Dans un réseau d'entreprise, il s'agit généralement d'un seul serveur.
Pour plus de détails sur les conditions de fonctionnement de mDNS, consultez le cours de base en administration de TrueConf Server sur le centre de certification TrueConf.
# Configuration DNS supplémentaire pour la recherche
Si le mDNS est bloqué dans le réseau d'entreprise, l'application cliente située dans le domaine pourra tout de même trouver automatiquement le TrueConf Server. Pour cela, il est nécessaire de spécifier l'adresse du serveur dans le domaine DNS, qui est le domaine principal pour l'ordinateur client (primary DNS suffix). Dans le domaine requis, vous devez créer un enregistrement SRV pour le service _vcs._tcp et y indiquer l'adresse et le port du serveur.
Si vous avez une version du serveur 5.5.1 ou antérieure, utilisez l'enregistrement SRV sous la forme vcs2.tcp. À partir de la version 5.5.2, il est nécessaire d'utiliser le format avec des soulignements.
Exemple de configuration pour l'outil DNS de Microsoft Windows Server 2022 :
Accédez à DNS Manager.
Cliquez avec le bouton droit de la souris sur le domaine souhaité, sélectionnez Other New Records et choisissez Service Location (SRV) dans la liste :

Configurez les paramètres conformément à l'image :

Dans cet exemple, le serveur est accessible à l'adresse videoserver.your.domain.com et sur le port 4307.
# Configuration de la connexion automatique au serveur via l'email d'entreprise
Pour l'autorisation sur TrueConf Server, vous pouvez utiliser non seulement le login (TrueConf ID) mais aussi l'email professionnel. Cela peut être utile si le SSO n'est pas utilisé et que l'adresse du serveur de messagerie ne correspond pas à celle du serveur de visioconférence, par exemple, mail.example.com et video.example.com. Ainsi, au lieu de se souvenir d'un login séparé, l'utilisateur n'aura qu'à se souvenir de son adresse email et à l'indiquer dans le champ de login lors de la connexion à l'application. L'application, quant à elle, trouvera l'adresse du serveur de visioconférence via l'adresse du serveur de messagerie et essaiera de s'y connecter.
Veuillez noter que cette même adresse e-mail professionnelle doit être indiquée dans le profil de l'utilisateur.
Cette fonctionnalité ne dépend pas de la version du serveur, mais nécessite des applications clientes d'une version spécifique :
TrueConf pour ordinateurs de bureau (Windows, Linux, macOS) version 8.5+
TrueConf Room version 5.0+
TrueConf for Android version 3.1+
TrueConf for iOS/iPadOS version 3.9+
Mais cela ne fonctionne pas tout seul, une configuration préalable est nécessaire. Du côté du serveur DNS auquel les applications clientes auront accès, il faut ajouter un enregistrement SRV de type spécifique :
vcs2.tcp.[mail-server]. 3600 IN SRV 10 0 4307 [video-server].
où :
[mail-server]— l'adresse du serveur de messagerie d'entreprise;[video-server]— adresse du TrueConf Server.
Par exemple :
vcs2.tcp.mail.example.com. 3600 IN SRV 10 0 4307 video.example.com.
Pour en savoir plus sur la configuration de cette fonctionnalité et les enregistrements SRV, consultez le cours de base en administration dans le centre de certification TrueConf.